원외처방 의약품부터 항암제 및 백신 데이터까지 확인 가능

디지털 헬스케어 솔루션 대표기업 유비케어(대표 이상경)는 자사 의약품 매출 변동 원인 분석 솔루션 'UBIST Analytics'가 경쟁 제품의 매출과 점유율의 변동 원인을 분석할 수 있는 '실적분석' 서비스를 선보였다고 26일 밝혔다.
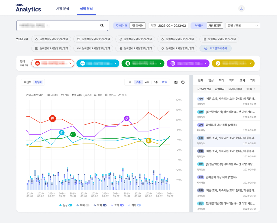
UBIST Analytics는 전문의약품, 성분, 브랜드, 약품 등 원외처방 의약품의 통계 결과값에 대해 심층 데이터 분석을 제공하는 서비스로 지난해 2월 국내 처음 출시됐다.
새롭게 선보인 '실적분석' 서비스는 의약품 매출 데이터를 기준으로 시장 내 경쟁 제품 간 점유율과 그 변동 원인 분석을 통해 시장의 흐름을 살펴볼 수 있는 서비스다.
세부적으로 제약사, 시장, 의약품 분류 코드(Anatomical therapeutic chemicalㆍATC), 성분, 브랜드, 약품 등 각기 다른 레벨의 데이터를 비교 분석할 수 있다. 또 매출이 발생하는 시점별로 기사, 특허, 고시, 임상, 학회 등 시장 이슈를 매칭해 제약사의 마케팅 활동을 분석 가능한 UX/UI를 제공한다.
급여 외 비급여 의약품에 대한 매출 실적뿐만 아니라 매출 확인이 어려운 항암제 및 백신 등 원내 처방 의약품에 대한 마케팅 활동 데이터도 확인 가능하다.
이외에도 '실적분석' 서비스는 별도 추가 비용 없이 회사의 모든 구성원이 동시에 접속할 수 있고 검색 한 번으로 매출 및 점유율 변동 원인을 신속하게 분석할 수 있다는 장점을 갖는다.
이상경 유비케어 대표이사는 "'UBIST Analytics'의 '실적분석' 서비스를 사용한다면 제약 시장의 점유율 변화를 종합적으로 파악해 마케팅 전략을 세우는 데 도움이 될 것이고 나아가 의약품 개발에도 활용할 수 있을 것" 이라고 강조했다.
