히터뷰 | 유비케어 이영재 유닛장과 조성원 팀장
40여개 치료제 시장 그룹핑… 실적은 물론 학회·특허·기사도 확인
'특종은 아니더라도 낙종은 하지 말아야 한다'는 부담감이 늘 존재한다. 다른 매체의 주요 기사를 확인하는 이유다. 하물며 회사의 매출과 직결되는 제품 개발과 마케팅ㆍ영업에서 경쟁사 모니터링의 중요성은 두말할 것도 없다. 유비케어의 '유비스트 애널리틱스(UBIST Analytics)'에서 선보이는 '시장 분석 서비스'는 이 같은 니즈를 반영했다. "우리 회사가 하는 일은 알겠는데, 그래서 경쟁사는 어떻게 한다고?"라는 물음에 답할 수 있게 된 것이다.
실제 UBIST Analytics 시장 분석 서비스 첫 화면을 보면 '내가 최근 검색했던 시장', '현재 증감률이 높은 시장' 등을 한 눈에 확인할 수 있다. 물론 'My 시장 관리'를 통해 관심 있는 치료제 시장을 선택할 수 있다.
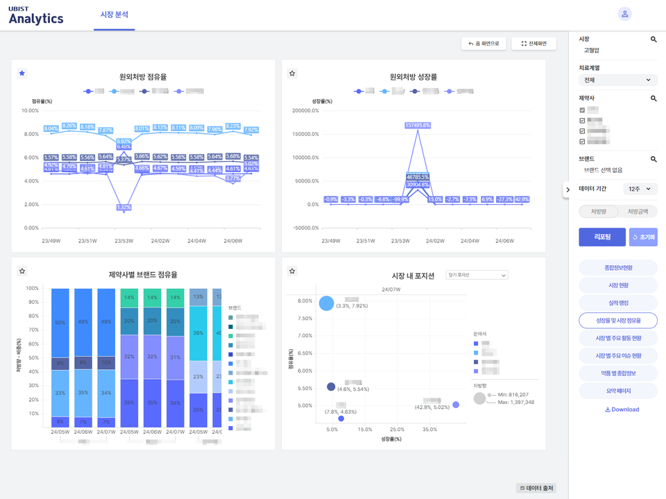
예를 들어 '고혈압'을 선택했다. 이후 확인할 수 있는 정보는 △종합정보 현황 △시장 현황 △실적 랭킹 △성장률 및 시장 점유율 △시장별 주요 활동 현황 △시장별 주요 이슈 현황 △약품별 종합정보 등이다. 주요 이슈 사항에는 고혈압 시장과 관련된 판결/특허/정책/임상/신규/승인/급여 등의 정보가 총망라해 있다.
시장 분석 업무의 시작은 "경쟁사 지금 뭐해?"

유비스트 이영재 유닛장과 조성원 팀장은 최근 <히트뉴스>와 만난 자리에서 유비스트 애널리틱스는 의약품 통계 데이터와 제약활동 요소를 한 눈에 조망할 수 있는 솔루션이고, 시장 분석 서비스는 세부 콘텐츠라고 설명했다. 기존에 어떤 의약품 실적이 높은지 등의 정보에 치중했다면, 실적을 발생하는데 있어 관련된 많은 활동까지 보여주는 것인데, 기사나 학회 활동, 특허 이슈 등의 정보가 결국 의약품 실적 변동을 일으키는 요인이기 때문이다.
"(조성원 팀장) 유저가 이상지질혈증을 클릭하게 되면 종합정보 현황, 시장 현황, 실적 등에 대해 확인할 수 있습니다. 본인의 관심 분야를 선별해서 보고 싶다면 즐겨찾기 기능처럼 따로 세팅할 수 있어요. 현재 대표적인 시장 약 40개를 그룹핑해 놨고, 따로 요청하는 치료제 시장이 있다면 계속 추가가 가능합니다."
"(조 팀장) 가장 먼저 확인할 수 있는 종합정보 현황은 주 단위로 볼 수 있지만 관련 기사, 특허, 임상, 학회 정보 등은 데일리로 업데이트되고 있어요. 제가 고지혈증을 선택하고 A사라고 세팅을 하면 해당 치료제 시장에서 경쟁사가 어디인지, 그 시장의 실적 트렌드는 어떻게 변화하고 있는지 보여줍니다.
더 나아가 경쟁사의 제품이 어느 종별 의료기관에서 많이 처방되는지, 또 어느 과에서 실적이 좋고 부진한지도 한 눈에 조망할 수 있어요. 이를테면 '종합병원의 순환기내과에서는 B사의 약이 처방이 오르지만, 병ㆍ의원의 가정의학과 등에서 실적이 떨어지는 추세다'라는 것을 확인하고, 그러면 '우리는 어떤 전략을 세워야겠구나'라고 확인할 수 있기 때문에 경쟁사의 실시간 모니터링이 가능하다고 말씀드릴 수 있습니다."


이 같은 시장 분석 서비스가 나온 이유는 출시 1년이 조금 넘은 유비스트 애널리틱스에 대한 피드백을 꼼꼼하게 분석하고 클라이언트 니즈를 항상 파악하려고 했기 때문이다.
"(이영재 유닛장) 분산돼 있는 다양한 정보들을 모으고, 모으는 것에 끝나는 것이 아닌 보기 쉽게 잘 정리해 유저들이 잘 활용할 수 있도록 해준다는 피드백이 많았습니다. 즉 분석이라는 업무를 수행하는데 필요한 리서치 시간을 최소화할 수 있고, 리서치를 바탕으로 분석까지 돼 있기 때문에 자신에게 필요한 정보만 더 디테일하게 보고 전략을 수립하는데 더 많은 시간과 노력을 투입할 수 있는 거죠. 자료를 통해 인사이트를 높일 수도 있고요."
"(조 팀장) 물론 보안이 필요한 점도 있습니다. 아무리 좋은 솔루션이라도 매일 확인을 하지는 않잖아요. 실적도 월 초가 돼야 확인을 하고, 이슈가 있어야 필요한 정보를 얻으려고 움직이듯이 정보가 있어도 놓치는 경우가 없지 않아요. 반대로 나는 학회 활동만 확인하면 되는데 너무 많은 정보가 있는 경우도 있죠. 그래서 본인이 원하는 이슈 사항, 예를 들면 '특허 만료' 등에 대해 '알림'을 설정하고 해당 이슈가 발생할 때 알림을 받게 되면 좋겠다라는 의견이 있어서 준비 중입니다."
넘쳐나는 정보, 비슷비슷한 데이터 회사에서 살아남는 법
보통은 회사가 주체이지만 부서마다 업무 차이가 있고, 필요한 정보가 다르다 보니 유비스트 애널리틱스는 회사가 아닌 개인별 계정을 설정했다. 타사와 차별화되는 부분인데, 세분화된 맞춤형 정보를 제공하겠다는 목적이 반영됐다. 실제 13종의 데이터를 구분하고 깊이있는 분석이 가능하도록 했기 때문에 개인 유저의 선호도에 맞춰 요약 페이지를 만드는 것이 가능하다. 그리고 가장 빠르게 최신의 정보를 제공한다.
"(조 팀장) 저희는 '정제하고 매칭해서 보여준다'라는 걸 차별화 포인트라고 할 수 있습니다. 이렇게까지 매칭해서 보여주는 시스템은 없는 것 같아요. 자신 있게 말씀드릴 수 있는 부분이죠. 타사는 자료 수집에 많이 집중하기 때문에 정제 관련된 부분은 상대적으로 약한 것 같고, 공공 데이터를 이용한다면 정확성은 있지만 최신 정보라고는 할 수 없죠. 정리하면 저희는 수집해서 매칭해주는 것까지가 첫 번째 차별점이고, 이러한 활동 데이터가 최신의 실적 데이터와 매칭해서 볼 수 있다는 것이 두 번째 차별점이라고 할 수 있습니다."
데이터 기반 회사의 가장 큰 애로사항 중 하나는 퀄리티다.
"(조 팀장) 데이터 소스는 같이 공개하고 있습니다. 소스를 어떻게 정제하고 분류하느냐의 문제는 회사 기술력의 영역인 것 같아요. 구동 프로세스 자체가 저희 내부 자산이기 때문에 공개할 수는 없지만 데이터 퀄리티 보장은 어느 정도 해소를 했고, 앞으로도 계속 치열하게 고민하면서 관심을 가져야 하는 부분이라고 생각합니다."

인터뷰를 하면서 의외였던 부분은 이 같은 자료를 제약사뿐만 아니라 보험회사, 증권사에서도 흥미 있어 한다는 것이다.
"(이 유닛장) 브랜드(제품) 수가 많은 회사들의 수요가 많습니다. 그리고 신규 제품을 론칭하려는 회사들도 관심을 보이죠. 회사 규모로 보면 1인이 많은 제품을 맡아 업무를 수행해야 하는 회사들에 도움이 됩니다. 또 보험회사와 증권사도 관심이 많습니다. 예를 들어 보험회사는 치매 시장의 트렌드를 확인하고, 그에 맞춘 상품을 개발할 수 있는 거죠. 증권사 애널리스트는 관심 있는 회사의 최신 동향은 물론, 그 회사의 활동이 제약시장에 미치는 영향, 전망까지 알아볼 수 있어 반응이 좋습니다."
"(이 유닛장) 시장 분석 서비스는 제약바이오업계에서 일하는 실무자들이 꼭 필요한 정보에 보다 쉽게 접근할 수 있고, 빠르게 이용 가능할 수 있습니다. 몇 날 며칠을 들여서 해야 하는 자료 수집과 분석이 클릭 몇 번으로 가능한거죠. 단순노동은 지양하고 인사이트 있는 분석과 전략 수립에 더 많은 시간을 할애하는데 도움이 되기를 기대합니다."
